分享一个我们团队开发的开源堡垒机项目, 这个项目在我们内部已经闭源使用两年多了, 虽然去年决定开源, 但是重心一直没有放在开源上面. 今年开始准备全力投入开源社区, 好好做一下(大干一场😂)
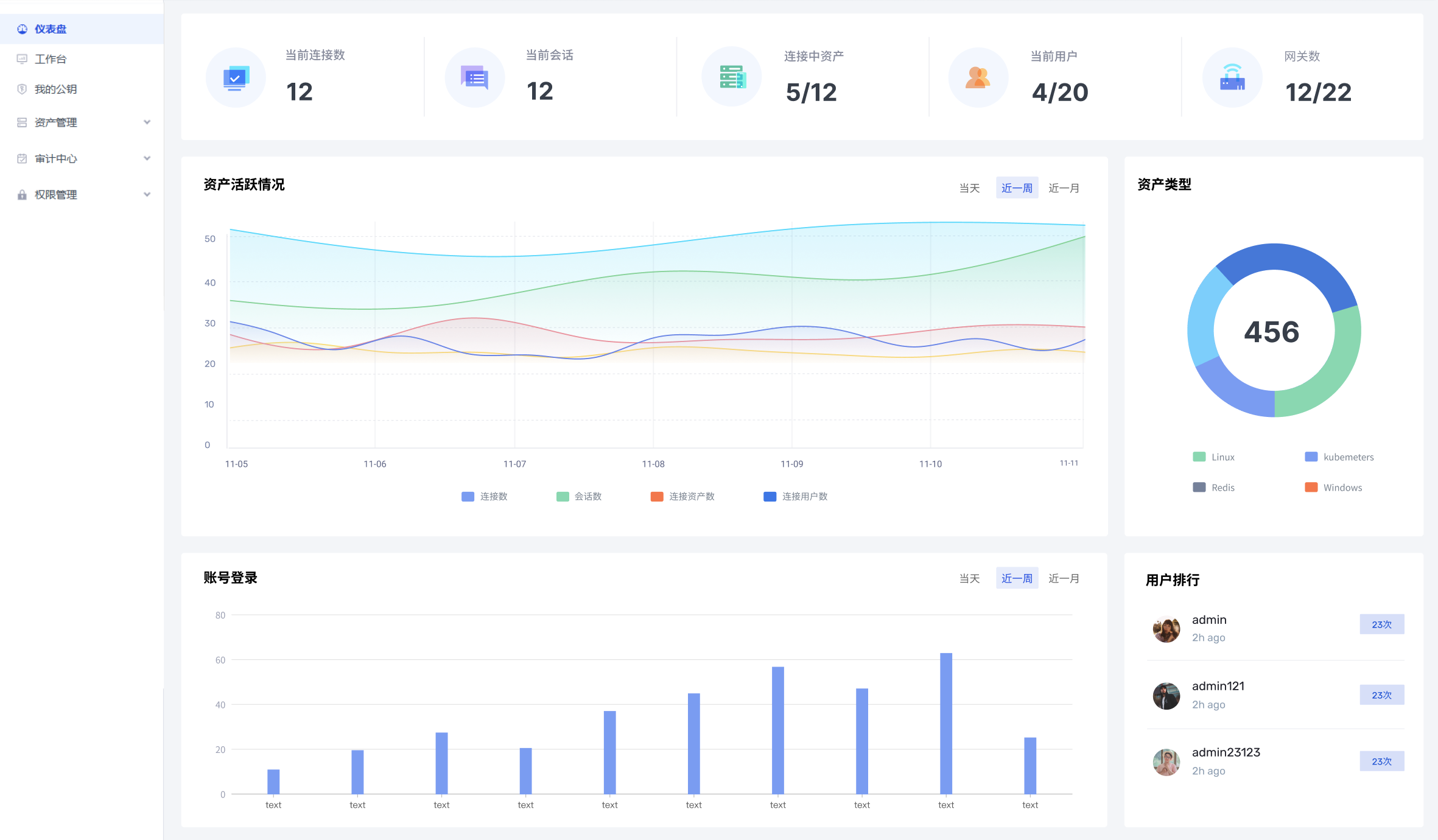
项目是用 GO 写的, 目前堡垒机该有的核心功能都有了, 比如终端登录、会话录像、实时监控、访问控制、密码管理、安全审计等等, 更多内容可以看 README
docker 部署比较简单,一个命令搞定, 或者在线 demo 也行
如果觉得不错, 欢迎点一个 Star ⭐️. Star 就是对我们最大的鼓励. Thanks !

今年我们是有很多开源的想法和计划正在筹备, 如果你有什么建议, 无论是交互体验、功能还是文档改进, 都欢迎提出来. 或者也可以直接和我们联系, 一起把这个项目做大做强 🥳
Github: https://github.com/veops/oneterm




这可是好东西,开源万岁!
绑定
@dcstar #5
@泽连斯基 #6
@Aicnal #7
@convoy #8
@虾皮皮 #9
@欧巴 #11
@SiLey #13
@Lingbo #14
@-- #15
@adam8888 #16
thanks